به گزارش شهرآرانیوز؛ براساس گزارش کاربران، دسترسی به برخی سرویسها و وبسایتها در اینترنت همراه اول و ایرانسل، برقرار شده؛ اما هنوز مشخص نیست این تغییرات نشانهای از آغاز روند بازگشت تدریجی اینترنت است یا صرفا برخی سرویسها باز شده یا حتی باز هم مانند دفعات قبل، صرفا اختلال موقتی را در روند قطعی اینترنت شاهد هستیم!
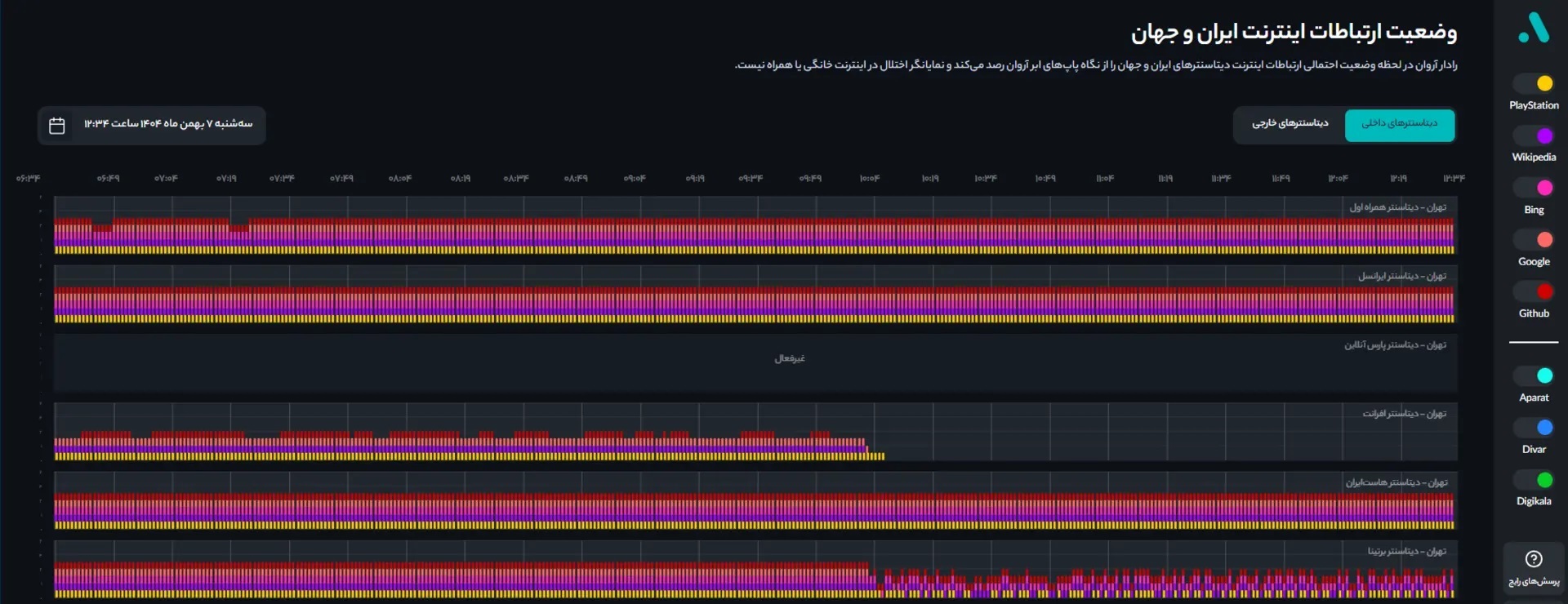
رادار آروان نشان میدهد که دیتاسنتر افرانت پساز چند ساعت اتصال به اینترنت بینالملل، بار دیگر در حال تجربهی قطعی اینترنت است. در عینحال، کاربران نیز شرایط متناقضی را تجربه میکنند، برخی کماکان به تعدادی از وبسایتها دسترسی دارند، برخی خیر!

در رادار آروان تعداد بیشتری از دیتاسنترهای داخلی به اتصال بینالملل دسترسی پیدا کردهاند و تعداد کاربرانی که توانستهاند از طریق اپراتورها و اینترنت خانگی به وبسایتهای خارجی دسترسی پیدا کنند، رو به افزایش است؛ دسترسی به پیامرسان واتساپ هم برقرار شده است.
توجه داشته باشید که مشابه همین وضعیت را پنجشنبهشب دوم بهمنماه هم تجربه کرده بودیم؛ بنابراین برای حصول اطمینان، باید منتظر اطلاعرسانی رسمی دربارهی اتصال اینترنت از سوی دولت باشیم. (منبع: زومیت)
براساس تصمیمگیریهای انجام شده گویا قرار است از امروز (۷ بهمن) دسترسی به اینترنت بیشتر شده و به سطح ۲ برسد.
طبق گزارش روزنامه «شرق» سطح دسترسی به اینترنت در ایران به ۸ سطح تقسیم میشود که سطح ۸ به معنی قطع کامل است و سطح ۱ یعنی دسترسی عادی به اینترنت. آنطور که برخی منابع در گفتوگو با «شرق» اعلام کردهاند، شورای عالی امنیت ملی وعده داده بوده تا ظهر امروز دسترسی به اینترنت که حالا در سطح ۵ است، بیشتر خواهد شد و به سطح دو یعنی یک قدم تا اینترنت عادی میرسد، با این حال پیامرسانهای خارجی از جمله واتس اپ که ۴ دی ۱۴۰۳ از فیلترینگ خارج شد، محدود باقی خواهد ماند.
به نظر میرسد دسترسیهای امروز برای رسیدن به سطح دو فراهم شده است
اینترنت بینالملل در ایران از پنجشنبه (۱۸ دی ۱۴۰۴) قطع شده بود و از آن زمان تاکنون چندبار اینترنت بین الملل وصل و دوباره قطع شده است.
دادههای منتشرشده از سوی نتبلاکس در شب گذشته نشان میداد حتی همان میزان محدود اتصال نیز دوباره به نزدیک صفر رسیده؛ در مقابل، اطلاعات رادار آروان حکایت از آن دارد که ارتباط اینترنت دیتاسنتر افرانت دستکم برای برخی وبسایتها برقرار شده و وضعیت اتصال دیتاسنتر برتینا نیز نسبت به گذشته بهبود یافته است.
با توجه به ناپایداری وضعیت، هنوز نمیتوان درباره تداوم این دسترسیها با قطعیت اظهار نظر کرد.